Voice Call Analytics
The Voice Call Analytics section provides a complete overview of your outbound call performance. It offers detailed insights through metrics, tables, and visual graphs that help track call outcomes, durations, and campaign trends. With flexible filters for dates, AI agents, and call categories, you can customize the view to focus on the most relevant data.
This ensures you can monitor outreach effectiveness, identify issues, and evaluate agent performance with clarity.
Let’s get started 🚀
Navigation
Step 1: Log in to your account and click the Analytics icon on the left side navigation menu.
Step 2: Click on the Analytics Type drop-down menu and select the Voice Call type.
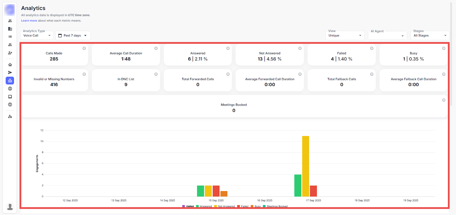
This page offers a detailed view of Voice Call outreach performance using key metrics, filterable timelines, and visual graphs to track leads, invitations, and messages over time. This applies filters by date or AI agent and switches views to analyze specific campaign trends.
Key Outreach Metrics
The table below provides descriptions of key call performance metrics:
|
Metrics |
Description |
|
Calls Made |
Total number of outbound calls initiated. |
|
Average Call Duration |
The average length of connected calls. |
|
Answered |
Number and percentage of calls successfully answered. |
|
Not Answered |
Number and percentage of calls that were not picked up. |
|
Failed |
Number and percentage of calls that failed due to errors or technical issues. |
|
Busy |
Number and percentage of calls where the line was busy. |
|
Invalid or Missing Numbers |
Count of calls attempted to invalid or missing phone numbers. |
|
In DNC List |
Calls blocked because numbers are on the “Do Not Call” list. |
|
Total Forwarded Calls |
Total number of calls forwarded to another number. |
|
Average Forwarded Call Duration |
Average duration of forwarded calls. |
|
Total Fallback Calls |
Total number of calls routed as fallback. |
|
Average Fallback Call Duration |
Average duration of fallback calls. |
Graph Representation
The graph represents a day-wise breakdown of outreach activity, using color-coded bars. The horizontal axis indicates the date, and the vertical axis shows the number of actions performed each day.
Step 1: Hover over any of the bars to view its details.
Step 2: Click any of the bar codes to exclude that analysis and focus on the specific data.
NOTE: You can change the view of the graph as per the weeks and months by clicking on the Past Days drop-down menu at the top left corner.
Call & Contact Filters
Use these columns to view and manage contact details, including personal information, professional roles, and activity status.
|
Filter |
Description |
|
Contacts |
Displays the list of all saved contacts. |
|
All Calls |
Shows the complete record of all calls made. |
|
Answered Calls |
Filters calls that were successfully answered. |
|
Not Answered Calls |
Filters calls that were not picked up. |
|
Busy Calls |
Shows calls where the recipient’s line was busy. |
|
Failed Calls |
Displays calls that failed due to errors or technical issues. |
|
Meetings Booked |
Filters records where a meeting was successfully scheduled. |
|
In DNC List |
Shows calls blocked because the number is on the Do Not Call list. |
|
Invalid or Missing Number |
Displays attempts made to invalid or missing phone numbers. |
Customize Analytics View
Use these filters to customize your analytics view based on data type, AI agent, and reporting preferences.
Step 1: Click on the View drop-down menu to change the view of the page.
Here, you can see the changed view of the page.
Step 2: Click on the AI Agent drop-down menu to filter analytics data based on a specific AI agent.
Step 3: Select an AI Agent from the list.
Here you can view the performance metrics and engagement data specific to the selected AI agent, helping you assess its effectiveness in your outreach campaigns.
