Skip to content
English
  • There are no suggestions because the search field is empty.

Email Analytics

Tracking how your email campaigns perform is essential for improving engagement and driving conversions. The Email Analytics type provides a centralized view of your outreach metrics, including opens, clicks, replies, and more.

With visual breakdowns like bar graphs and key performance indicators, you can analyse daily activity, evaluate campaign impact, and refine your strategy based on real-time performance insights.

In this documentation, we will explore the steps to:

Navigation

Step 1: Log in to your account and click the Analytics icon on the left side navigation menu.


Step 2
: Click on the Analytics Type drop-down menu and select the Email type. By default, the Email type is selected.


Key Outreach Metrics

Get a quick summary of your campaign’s performance using the key metrics below:

Metrics

Description

Leads

Total number of leads in a specific date range

Sent

Total number of emails sent within a specific date range

Delivered

Total number of emails delivered within a specific date range

Bounce

Sent – delivered

Opens

Total number of emails opened

Clicks

Total number of links clicked

Page Views

Total number of pages viewed

Page Engagement

Conversations + meetings + Website visits + video views

Website Clicks

Total number of website visits

Video Views

Total number of Video Views

Avg Video Viewed%

Average video view percentage/video views

Unsubscribed

Total number of unsubscribes

AI Conversations

Total number of Conversations within a specific date range

All Emails

All Emails within a specific date range

Email Replies

Sending a message back to the sender of an email you received


Graph Representation

The graph represents a day-wise visual breakdown of outreach activity, using color-coded bars. The horizontal axis indicates the date, and the vertical axis shows the number of actions performed each day.

Step 1: Hover over any bar to view its details.


Step 2
: Click on any of the barcodes to hide or show them from the graph for focused analysis.


NOTE
: You can change the view of the graph as per the weeks and months by clicking on the Past Days drop-down menu at the top left corner.


Lead List Filters

These tabs allow you to quickly segment and analyse your leads based on their activity and engagement level:

Tab

Description

Queue

Leads with pending actions, such as unsent emails or incomplete sequences.

Leads Generated

Displays all leads captured through your outreach efforts (default view)

Email Sent / Opened / Clicks / Page Views / Responded

Filter leads based on specific stages of engagement.

Video Views / Website Clicks / Conversations / Unsubscribe / Meeting Scheduled

Behavioural insights to help prioritize follow-ups and next steps.

Customize Analytics View

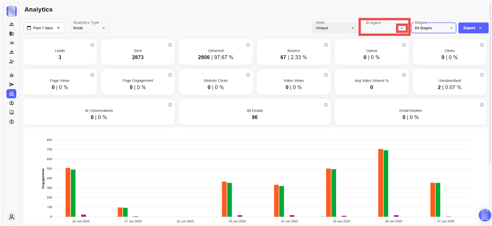
You can tailor your analytics view to focus on data type, AI agent, and reporting preferences.

Step 1: Click on the View drop-down menu to choose different display layouts.


Step 2
: Click on the AI Agent drop-down to view data filtered by specific AI agents.


Step 3
: Select an AI Agent from the list.


Here you can view the performance metrics and engagement data specific to the selected AI agent, helping you assess its effectiveness in your outreach campaigns.


Step 4
: Click on the Export drop-down to access additional reporting options.


The report will be downloaded to your system.